Chargement en cours ...

LightServer Monitoring

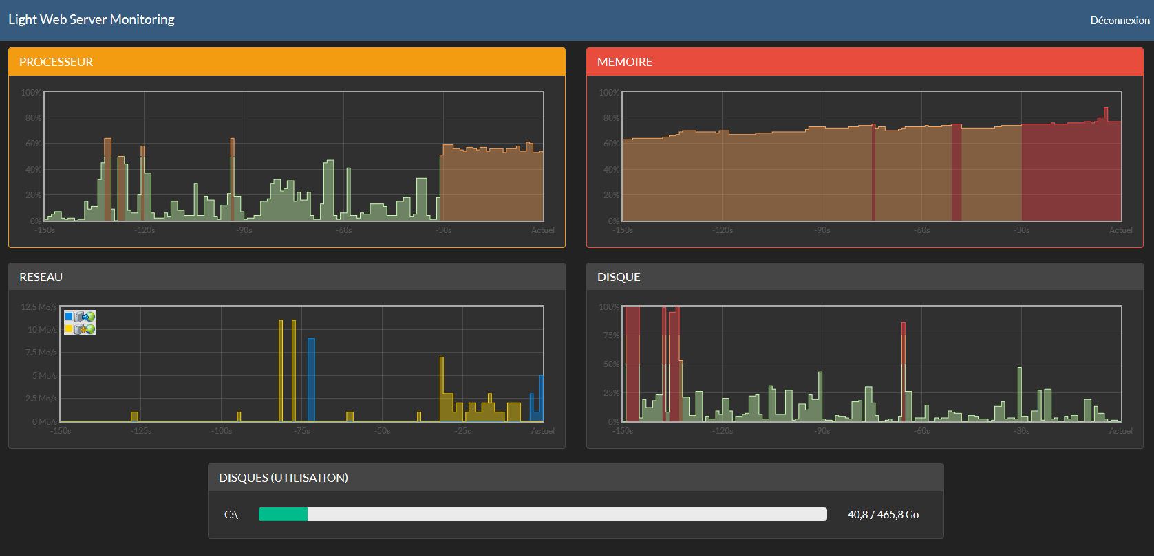
Surveillance de l'utilisation des ressources d'un serveur/poste distant

LightServer Monitoring est une solution regroupant un exécutable à mettre sur un serveur ou un poste distant et un site web permettant d'afficher en temps réel un tableau de bord avec les principaux indicateurs :

- Processeur (CPU)
- Mémoire vive (RAM)
- Accès disques
- Carte réseau (Upload et Download)
- Espace libre sur les disques

Captures d'écrans (version web) :
Capture de la version serveur :
Vidéo de démonstration (1 minute) :
 
Commentaires : Commenter
 Aucun commentaire.

Commenter